
INCH-POUND
MIL-PRF-19207/1K
5 December 2013
SUPERSEDING
MIL-PRF-19207/1J
22 January 2007
PERFORMANCE SPECIFICATION SHEET
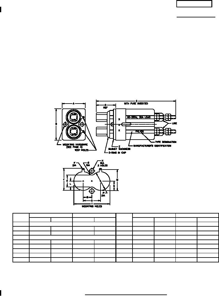
FUSEHOLDERS, EXTRACTOR POST TYPE,
BLOWN FUSE INDICATING, TYPES FHL10U AND FHL10G
This specification is approved for use by all Departments
and Agencies of the Department of Defense
The requirements for acquiring the product described herein
shall consist of this specification and MIL-PRF-19207.
Ltr
Inches
mm
Ltr
Inches
mm
Min
Max
Min
Max
Min
Max
Min
Max
A
1.18 (REF)
29.97 (REF)
K
.511
.521
12.98
13.23
B
1.802
1.822
45.77
46.28
L
.253
.263
6.43
6.68
C
3.750
4.00
95.25
101.60
M
.933
.943
23.70
23.95
D
.830 (REF)
21.08 (REF)
N
.464
.474
11.79
12.04
E
.055
.065
1.40
1.65
P
.870
.880
22.10
22.35
F
.200
.210
5.08
5.33
R
.395
.405
10.03
10.29
G
.104
.114
2.64
2.90
S
.795
.805
20.19
20.45
H
.151
.161
3.84
4.09
T
1.672
1.682
42.47
42.72
J
.969
.979
24.61
24.87
NOTES:
1. Dimensions are in inches.
2. Metric equivalents are given for general information only.
3. Unless otherwise specified, tolerances are ± 0.02 (0.51 mm) for two place decimals and ±0.005 (0.13mm) for
three-place decimals.
FIGURE 1. Type FHL10U and type FHL10G fuseholders.
AMSC N/A
FSC 5920
For Parts Inquires call Parts Hangar, Inc (727) 493-0744
© Copyright 2015 Integrated Publishing, Inc.
A Service Disabled Veteran Owned Small Business