
INCH-POUND
MIL-PRF-19207/26J
6 March 2014
SUPERSEDING
MIL-PRF-19207/26H
17 July 2007
PERFORMANCE SPECIFICATION SHEET
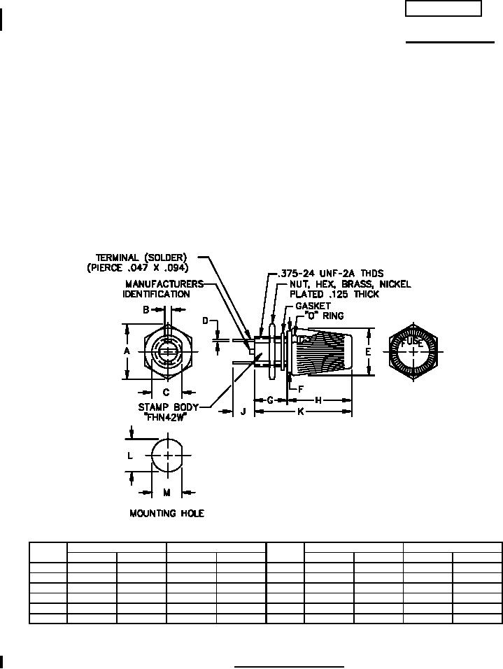
FUSEHOLDERS, EXTRACTOR POST TYPE, NONINDICATING,
TYPE FHN42W
This specification is approved for use by all Departments
and Agencies of the Department of Defense.
The requirements for acquiring the product described herein
shall consist of this specification sheet and MIL-PRF-19207.
Ltr
Inches
mm
Ltr
Inches
mm
Min
Max
Min
Max
Min
Max
Min
Max
A
.550
.585
13.97
14.86
G
.310
.320
7.87
8.13
B
.095
.105
2.41
2.67
H
.650
.660
16.51
16.76
C
.330
.340
8.38
8.64
J
.205
.215
5.21
5.46
D
.008
.012
.20
.30
K
.965
.975
24.51
24.77
E
.515
.525
13.08
13.34
L
.377
.381
9.58
9.68
F
.495
.505
12.57
12.83
M
.342
.346
8.39
8.79
FIGURE 1. Type FHN42W fuseholder.
AMSC N/A
FSC 5920
For Parts Inquires call Parts Hangar, Inc (727) 493-0744
© Copyright 2015 Integrated Publishing, Inc.
A Service Disabled Veteran Owned Small Business