
INCH-POUND
MIL-PRF-19207/8H
12 December 2013
SUPERSEDING
MIL-PRF-19207/8G
22 January 2007
PERFORMANCE SPECIFICATION SHEET
FUSEHOLDERS, EXTRACTOR POST TYPE,
BLOWN FUSE INDICATING, TYPES FHL17G1 AND FHL17G2
This specification is approved for use by all Departments
and Agencies of the Department of Defense
The requirements for acquiring the product described herein
shall consist of this specification and MIL-PRF-19207.
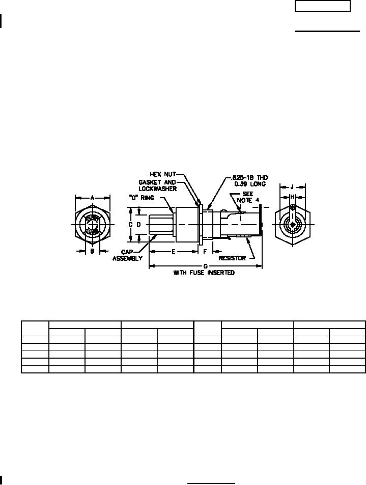
Ltr
Inches
mm
Ltr
Inches
mm
Min
Max
Min
Max
Min
Max
Min
Max
A
.790
.830
20.07
21.08
F
.420
.460
10.67
11.68
B
.320
.360
8.13
9.14
G
---
2.84
---
72.14
C
.800
.840
20.32
21.34
H
.180
.220
4.57
5.59
D
.510
.550
12.95
13.97
J
.560
.569
14.22
14.45
E
1.170
1.210
29.72
30.73
NOTES:
1. Dimensions are in inches.
2. Metric equivalents are given for general information only.
3. Unless otherwise specified, tolerances are ± 0.02 (0.51 mm) for two place decimals and ±0.005 (0.13mm) for
three-place decimals.
4. Terminal is .20 inch wide with a .10 inch minimum diameter solder hole.
5. Cap and body molding material: It is suggested that type MAI-60, GDI-30F or SDG-F of American Society for
Testing and Materials ASTM-D5948 be considered for meeting the cap and body molding material
requirements of this specification. ASTM-D3935 is also suggested as guidance for cap material.
6. Gaskets: It is suggested that gaskets which meet class 3 of A-A-59588 be considered for use.
FIGURE 1. Type FHL17G1.
AMSC N/A
FSC 5920
For Parts Inquires call Parts Hangar, Inc (727) 493-0744
© Copyright 2015 Integrated Publishing, Inc.
A Service Disabled Veteran Owned Small Business